Abandoned Cart in WooCommerce
Studies show that, on average, approximately 70% of online shopping carts are abandoned before completing the purchase. This occurs when an ecommerce customer adds products to their virtual shopping cart but does not finish the process.
With email marketing, you can recover a substantial portion of these abandoned carts and convert them into real sales; it is a direct and very cost-effective method, allowing you to recover around 8% of these carts. Through personalized and timely emails, it is possible to remind customers who did not complete their purchase and offer them special incentives or promotions.
In Acumbamail, you can now recover abandoned carts and pending orders and improve your store's revenue.
Some tips to consider when setting up your shipping preferences:
1. Send the first email 1 hour after abandonment
2. Send the second email 24-36 hours after abandonment
3. Send a third email, 72 hours after the cart abandonment
Additionally, you can offer a discount for completing the purchase, spark curiosity with a mysterious subject line like: “we know you wanted it,” “We have something you’ll like,” or personalize the email content.
The more relevant and specific it is, the better it will work.
Add an extra incentive to encourage the decision: free shipping, a 10% discount, gifts, or discount plans. Provide the user with an extra reason to convince them to complete the purchase.
Currently, we only process information from users who have our WordPress plugin installed.
In this article:
Access to the functionality
You can access Carts from the "Integrations" option in the main side menu. From "Integrations," select "Carts" in the top menu.

Our integration with WooCommerce is required.
This new feature is included in all our plans.
Carts
By accessing this section, you can perform the following functions:
1. Configure and set a series of parameters for managing your carts.
2. View a list of the carts and their current status.
3. Complete statistics for each of the shipments.
4. Detailed reports on the rate of abandoned and recovered carts.
Settings
1. Current status
Decide when you want to start receiving information about abandoned carts. Click "Activate" to start receiving information about abandoned carts or click "Deactivate" if you decide to stop using this functionality.
You can activate it once you have made the necessary configurations that we indicate below.

This functionality is not enabled by default.
2. General settings
Configure how the recovery of carts will be.
- Considered abandoned cart: Time in Minutes/Hours/Days after which it is considered an abandoned cart.
- Delete abandoned cart: Time in Minutes/Hours/Days that must pass to remove the abandoned cart from history.
- First shipment: Time in Minutes/Hours/Days that must pass to send the first email once the cart has been considered abandoned.
- Second shipment: Time in Minutes/Hours/Days that must pass to send the second email after the first shipment has been made.
- Third shipment: Time in Minutes/Hours/Days that must pass to send the third email after the second shipment has been made.
- Notify when a cart has been recovered: We can send you an email to your email associated with your Acumbamail account to notify you when a cart has been recovered. By default, these are not sent.
-
Recover abandoned carts from unregistered users: By default, abandoned carts from users who are not authenticated in the store are not recovered. If you want to recover them, you must configure it.
Once you have configured all these parameters, click Update.
3. Shipping settings
Configure the automation for each of the shipments.
Click "Edit" to configure each of them; if you are familiar with Automations, you will see that it proceeds similarly to the "Send template" nodes.

Each shipment will correspond to a campaign in Acumbamail.
Parameters to configure:
- Campaign name: A default one is set, but you can edit it.
- Sender email and name: The sender that your users will see when receiving the email
- Subject: Just like in normal campaigns, remember that you can add custom tags or emojis
- Preheader: Preheader of the email
- Select template: Keep in mind that *you must have the emails created in advance* (from Templates) and then select it
- Activate Google Analytics tracking through UTM values and tracking of clicks on email links
- Subdomain for links: Just like in a normal campaign, you can customize the domain and subdomain of the links within the email. In this case, we want all links to start with: ayuda.acumbamail.com.To configure the subdomain, you must have previously followed these steps.
If you make changes later to the template you have chosen to send, you will need to edit the Send template node again and reselect the modified template by clicking the Select template button for the changes to be registered. To do this, you will need to deactivate this functionality first.
Available Templates:
Acumbamail has created a series of templates related to abandoned cart recovery within the category "Abandoned Cart". All these templates include a space to incorporate your own logo.

How to incorporate the abandoned cart URL into the template?
- Add a link or a button to your template and include as the URL *|RECOVERED_CART_URL|*. In the "link type" field, select "URL" if it is a link and "Open webpage" if it is a button.
You can edit it to your convenience but keep the URL mentioned in the previous point and the link type.
Carts
Chronological history of carts.
Search by email, by dates, and/or filter according to their status.

Delete a cart
Click on the option "Delete cart", a dialog box will appear to confirm or cancel.

States or phases of a cart
- Shopping: The user is adding products to their cart. Not enough time has passed to consider it an abandoned cart.
- Abandoned: The defined time has passed after which it is considered an abandoned cart.
- Recovered: The user has completed the purchase after being considered abandoned.
Emails
Check the statistics generated by your shipments.

For a more detailed report, click on "Full statistics". Check our manual on how to interpret campaign reports.
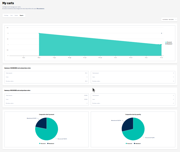
Reports
Check a summary of abandoned and/or recovered carts or orders.
